Purpose: Understand your store's fuel operations, track inventory, and manage retail fuel prices centrally from CStoreIQ.
Audience: Store Owners, Managers
Prerequisites: Your store must be configured to poll fuel data from the POS.
Navigation: Dashboard > Fuel
1. Fuel Dashboard (Fuel > Dashboard)
The Fuel Dashboard gives you an immediate performance snapshot of your fuel business across different grades. It features five tabs — Sales, Purchase, Margins, ATG, and Jobber Report — each providing a focused view of your fuel operations.
How to Use
- Open the Fuel menu in the left sidebar and select Dashboard.
- Choose your Store Location from the dropdown and select a Date Range.
- Click Search to load the data.
- Use the tab buttons at the top (Sales, Purchase, Margins, ATG, Jobber Report) to switch between different views.
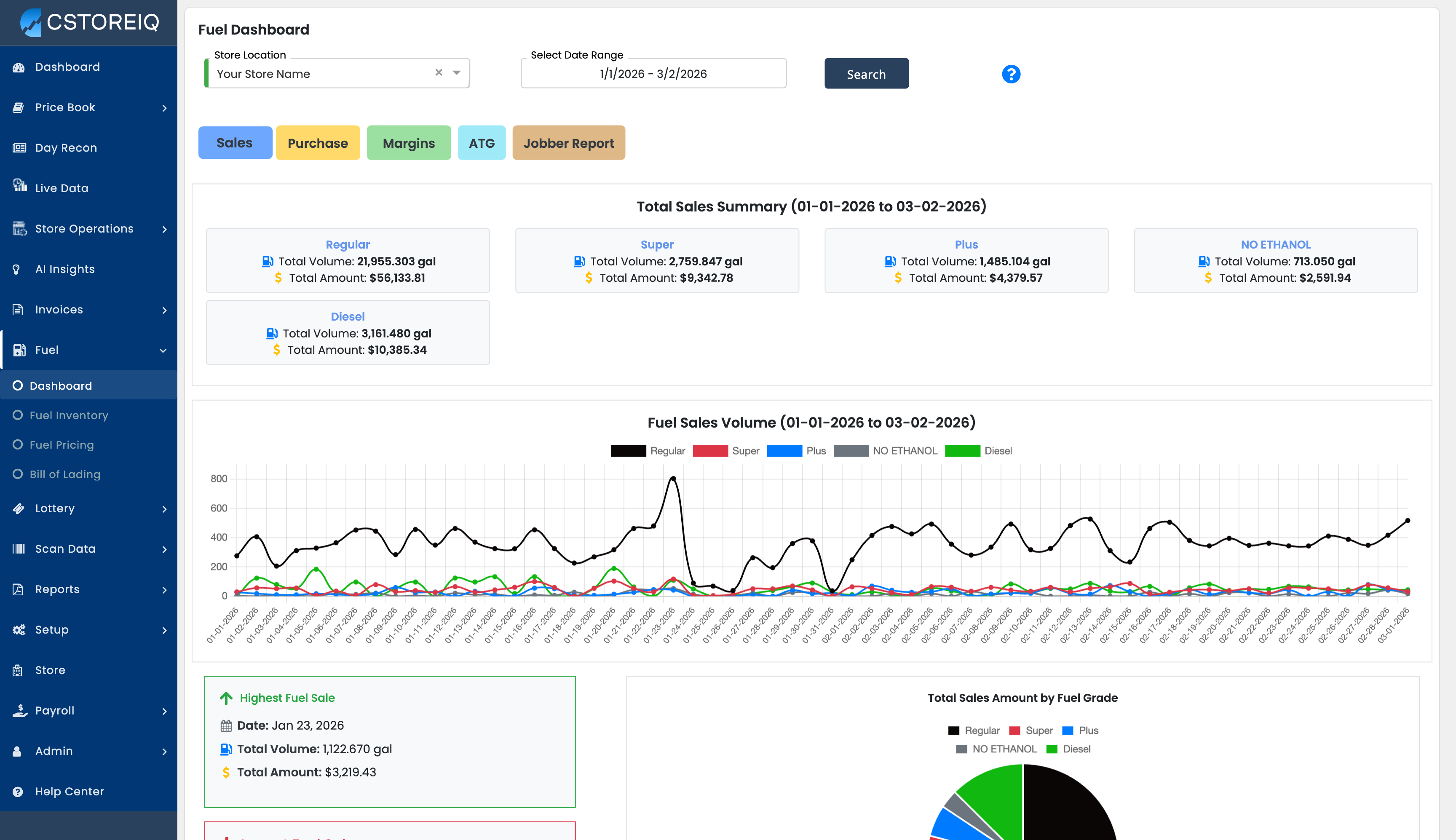
Sales Tab
The Sales tab is the default view and provides a comprehensive overview of fuel sales performance for the selected date range.
- Total Sales Summary — Tiles for each fuel grade (e.g., UNLD, PREM, PLUS, 100%) displaying total volume sold (in gallons) and total revenue ($).
- Fuel Sales Volume Chart — A line chart plotting daily volume performance across all fuel grades over the selected period.
- Highest Fuel Sale and Lowest Fuel Sale — Cards highlighting the peak and low sale dates with volume and dollar amount.
- Total Sales Amount by Fuel Grade — A pie chart showing revenue distribution by grade.

Purchase Tab
The Purchase tab shows fuel purchase (delivery) data for the selected store and date range. When purchase data is available, you will see:
- Total Purchase Summary — Volume and cost of fuel purchased broken down by grade.
- Purchase Volume Chart — A visual trend of fuel deliveries over time.
- Purchase Details — Individual delivery records with vendor, date, volume, and cost information.
Note: If you see "No Purchase Data Found for Selected Dates," this means no fuel deliveries were recorded for that period.
Margins Tab
The Margins tab helps you analyze fuel profitability by comparing your cost vs. selling price for each grade.
- Fuel Margins Summary — Shows the date range and overall margin performance.
- Margins Breakdown by Grade — A pie chart with dollar values showing how margins are distributed across fuel grades (UNLD, PREM, PLUS, 100%).
- Margins by Grade Table — A table displaying each fuel grade with its Margin PPG ($ per gallon) and total Margin Amount ($), sorted by margin amount.
- Purchase Highlights — Cards showing Total Purchase Volume and Top Receiving Grade by purchase volume.
- Margins Breakdown by Fuel Grade — Detailed cards for each grade showing granular margin metrics.
ATG Tab (Automatic Tank Gauge)
Key Feature: If your store has ATG (Automatic Tank Gauge) connectivity set up, the ATG tab provides real-time fuel tank readings directly from your physical ATG hardware. This is one of the most powerful features in the Fuel Dashboard — giving you live visibility into your underground tank levels without visiting the store.
The ATG tab displays ATG Tank Analytics with a real-time timestamp showing exactly when the data was last pulled (e.g., "Mar 2, 2026, 6:23:00 PM"). It includes sub-tabs for each fuel grade (e.g., Overview, Regular, Diesel, Super, etc.) so you can drill into individual tanks.
For each tank, you will see:
- Available Gallons in Tank (gal) — The current fuel volume available in the tank, highlighted in green.
- Ullage (gal) — The remaining empty capacity in the tank (how much more fuel the tank can hold).
- Inches — The physical fuel level measurement in inches inside the tank.
- Temp (°F) — The current temperature of the fuel in the tank.
- Water — Water detection reading at the bottom of the tank (important for contamination monitoring).
- Total Tank Capacity (gal) — The maximum volume the tank can hold.
- Current Tank Level — A visual percentage bar showing how full the tank is (e.g., 25%, 58%, etc.).
Why ATG Matters: With ATG connectivity, you can monitor tank levels in real time from anywhere — no need for manual stick readings. You can spot when a tank is running low and needs a delivery, detect potential leaks or water contamination early, and verify delivery volumes against what was ordered.
Prerequisites: Your store must have ATG hardware installed and connectivity configured in CStoreIQ. If you see "No ATG Tank Analytics Data Found" or "ATG data not available," contact your administrator to verify that ATG polling is enabled for your location.

Jobber Report Tab
The Jobber Report tab is used for stores operating under a consignment or jobber fuel arrangement. It shows:
- Consignment Fuel Data — Fuel sales and inventory data as reported to or from your fuel jobber/supplier.
- Jobber Reconciliation — Helps reconcile your POS fuel sales against what the jobber records.
Note: If you see "Consignment not configured for this date range," your store may not have a jobber/consignment arrangement set up, or it was not active during the selected dates.
2. Fuel Inventory — Stick Inventory Report (Fuel > Fuel Inventory)
The Stick Inventory Report (SIR) gives you a detailed breakdown of your underground tank balances, tracking what you started with, what was sold, and any shortages or overages.
How to Use
- Navigate to Fuel > Fuel Inventory.
- Select your Store Location and the target Date.
- Click Go.
What You'll See
A detailed data grid appears for each fuel grade displaying:
- Fuel Grade — The type of fuel (UNLD, PLUS, PREM, DIESL, etc.)
- Business Date — The date of the reading
- Open Reading — Starting tank level for the business day
- Purchases — Fuel deliveries received
- Sales — Total gallons dispensed (pulled from Day Recon data)
- Manual End Stick Reading — Where you can enter a manually measured tank level
- End Book Reading — Calculated ending balance (Open + Purchases - Sales)
- Short / Over — Variance between the book reading and actual stick reading
Tip: Click the Edit (pencil) icon on the right side of each row to input a "Manual End Stick Reading" for that business date. This will instantly calculate any variance in the Short/Over column.

3. Fuel Pricing (Fuel > Fuel Pricing)
Update your street signs and POS fuel prices remotely right from CStoreIQ.
How to Use
- Navigate to Fuel > Fuel Pricing.
- Select the required Store Location from the dropdown.
What You'll See
Interactive pricing cards broken down by Service Level (Self, Full, Mini). Within each service level card, the current Cash Price and Credit Price for all fuel grades are listed in editable fields.
How to Update Prices
- Click into the price field corresponding to the fuel grade and payment type (Cash or Credit) you wish to change.
- Enter the new price.
- Click the Update button on the top right. This pushes the new prices directly to your POS and price sign.
Caution: Price changes take effect immediately at the pump once you click Update. Double-check all values before submitting.

4. Bill of Lading (Fuel > Bill of Lading)
The Bill of Lading section allows you to track and manage fuel delivery documents associated with your fuel purchases.
This section is used to record and verify fuel deliveries.
Tips and Best Practices
- Dashboard Views: Use the toggle buttons on the dashboard (Sales, Purchase, Margins) to quickly switch between different key metrics for the selected timeframe.
- Daily Reconciliation: Make it a habit to check/update the Fuel Inventory (SIR) section daily to catch any potential leakages or unaccounted shortages early.
- Price Monitoring: Regularly compare your prices across service levels to ensure consistency and competitiveness.
Troubleshooting
- Missing Fuel Data: If your charts or SIR grids are blank, ensure your POS is actively polling fuel data. Fuel data typically pulls sequentially after inside-sales data.
- Price Reversion: If you change a price on the Fuel Pricing screen but it reverts back later, ensure no automated Jobber or Corporate price rules or someone on the POS are overwriting your manual adjustments at the pump.
- SIR Shows All Zeros: Only the Sales column is populated automatically from Day Recon data. Open Reading, Purchases, and Manual End Stick Reading may need to be entered manually, configured for automatic polling.